Re: PostgreSQL 9.2 high replication lag - Part 2 - Mailing list pgsql-general
| From | Ben Madin |
|---|---|
| Subject | Re: PostgreSQL 9.2 high replication lag - Part 2 |
| Date | |
| Msg-id | CA+weYr0VZ6bLM_C2LWeWzWGkcz=i_qF=yngUDkym3F6BUD7zkw@mail.gmail.com Whole thread |
| In response to | PostgreSQL 9.2 high replication lag - Part 2 (Lucas Possamai <root@sud0.nz>) |
| Responses |
Re: PostgreSQL 9.2 high replication lag - Part 2
|
| List | pgsql-general |
Hello,
I posted here a couple of months ago about a high replication lag on PG 9.2. (I've switched to another mailserver, therefore, can't reply to the original thread).
I have done a couple of enhancements for the past few months and would like to share them with you, to ask your suggestions as the problem is still there.
Yes, I know I use a very old PG version. But a migration plan is in place to PG 13. I wish I had finished that project already, but it's taking longer than expected.
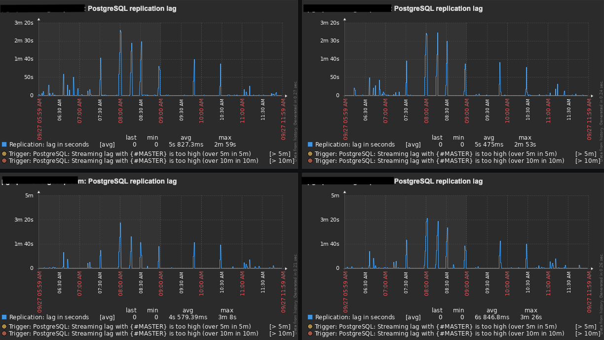
If you remember correctly, my original setup was: 1 Master and 1 Slave (100% of read-only traffic) running on AWS EC2 instances, and the replication lag was getting up to 10 minutes in some cases.
Since then, I have conducted the following improvements:
- Deployed more slaves to the stack, replacing that original slave with 4 new ones using AWS EBS GP3 volumes.
- Upgraded the Master's volumes from GP2 to GP3.
- Deployed Zabbix with the Zabbix PostgreSQL plugin to better monitor the databases and their hosts, to have better visibility.
- Have decreased max_standby_streaming_delay from 300s to 30s.
- Because I'm dealing with new Instances Types, now that I have deployed more slaves, I've tuned postgresql.conf file according to pgtune and pgconfig. You can check my postgresql.conf for a r4.4xlarge (16 vCPU, 122GB RAM) below:
- data_directory = '/pgsql/9.2/main'
hba_file = '/etc/postgresql/9.2/main/pg_hba.conf'
ident_file = '/etc/postgresql/9.2/main/pg_ident.conf'
external_pid_file = '/var/run/postgresql/9.2-main.pid'
hot_standby = on
listen_addresses = '*'
port = 5432
random_page_cost = 1.1
max_connections = 500
unix_socket_directory = '/var/run/postgresql'
shared_buffers = 31232MB
statement_timeout = 0
work_mem = 63963kB
maintenance_work_mem = 2GB
shared_preload_libraries = 'pg_stat_statements'
pg_stat_statements.track = all
track_activity_query_size = 102400
wal_level = hot_standby
fsync = on
synchronous_commit = on
wal_buffers = 16MB
checkpoint_segments = 32
checkpoint_completion_target = 0.9
archive_mode = on
archive_command = '/pgsql/pg-archive-wal-to-slaves.sh "%p"'
archive_timeout = 1800
max_wal_senders = 20
wal_keep_segments = 1024
effective_cache_size = 93696MB
logging_collector = on
log_directory = '/data/postgresql/log'
log_filename = 'postgresql-9.2-main.log.%a'
log_rotation_age = 1440
log_rotation_size = 0
log_truncate_on_rotation = on
log_min_duration_statement = 1000
log_lock_waits = on
log_statement = 'ddl'
log_timezone = 'UTC'
stats_temp_directory = '/var/run/postgresql/9.2-main.pg_stat_tmp'
autovacuum = on
log_autovacuum_min_duration = 1000
autovacuum_max_workers = 5
autovacuum_naptime = 40s
autovacuum_vacuum_threshold = 200
autovacuum_analyze_threshold = 150
autovacuum_vacuum_scale_factor = 0.02
autovacuum_analyze_scale_factor = 0.005
deadlock_timeout = 2s
max_files_per_process = 4096
effective_io_concurrency = 200
hot_standby_feedback = on
# https://dba.stackexchange.com/a/280727
max_standby_streaming_delay = 30s
default_statistics_target = 100
After all those changes, our replication lag now gets up to 3 minutes (tops) with an average of 1:30 minutes. Even though it has improved a lot, it is still not great and I was hopping to get a few suggestions from you guys.
Any suggestions/comments will be much appreciated.
Cheers!
--Regards,
Lucas
Attachment
pgsql-general by date:

